Динамический отчет по изменению клиентской базы из Битрикс24 в BI системе Yandex DataLens
При отслеживании показателей клиентской базы зачастую возникает вопрос “Прирастаем ли мы?”. Вроде база увеличивается, но непропорционально доходу. Как найти ответ?
Хранящаяся в CRM клиентская база всегда находится в актуальном состоянии. Вводя новые показатели, например, “ABC” или “Активность клиента” мы можем определить какой объем базы находится в пересечении этих параметров.
Описание логики
Для упрощения примера примем
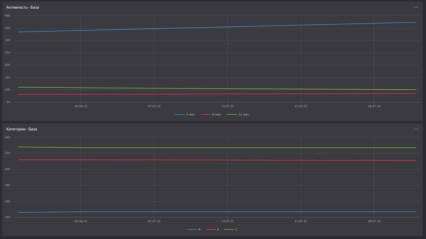
ABC A - Клиенты с оборотом более 1 млн руб B - Клиенты с оборотом более 400 тыс руб до 1 млн руб С - Клиенты с оборотом до 400 тыс руб
Активность клиента
3 мес. - Последняя успешная сделка до 3х месяцев 6 мес. - Последняя успешная сделка до 6и месяцев 12 мес. - Последняя успешная сделка до 12и месяцев 12+ - Последняя успешная сделка более 12и месяцев
Процессы на стороне Битрикс24 автоматически заполняют данные поля
Далее раз в месяц по расписанию срабатывает скрипт, который по API Битрикс24 получает кол-во контактов с заданными параметрами для каждого сегмента
Пример процесса
И финальным действием записывает все полученные данные в базу данных. В свою очередь база данных подключена напрямую в BI систему Yandex DataLens
Пример отчета
Результат
Владея этой информацией можно выстраивать более гибкую работу с гипотезами и плановыми показателями
